助华CRM首页数据看板支持自定义报表全方位呈现关键数据
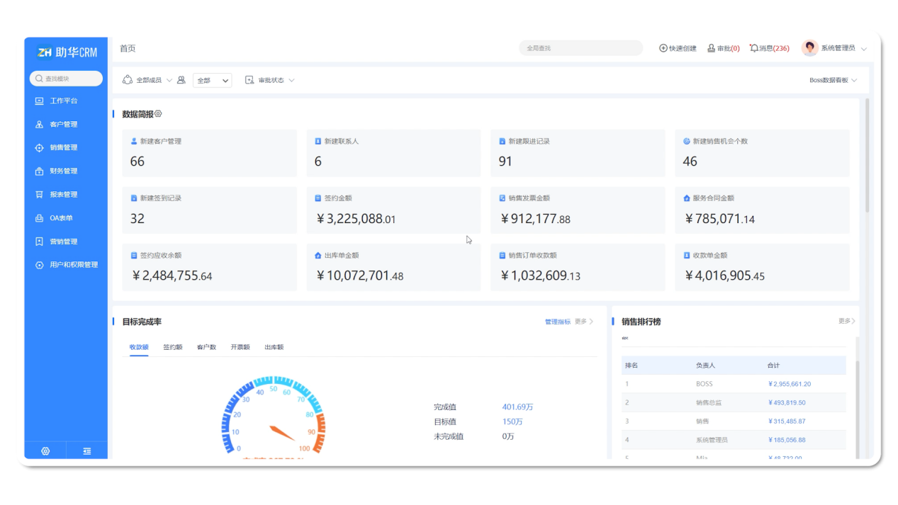
发布时间:2024-12-24 16:33:49作者:助华CRM数据看板,第一时间看到实时、动态、可视化的关键业务数据,如数据简报、目标完成率、销售排行榜、销售漏斗等,迅速洞悉业务情况。
助华CRM系统内置了覆盖企业基础业务需求的报表、统计图,满足企业管理需要。
现在,这些自定义的SQL报表也能显示在系统首页的数据看板中了!用户登录首页,直观呈现系统用户最关心的数据,全方位满足企业业务需求,助力企业实现更高效、精准的业务管理和决策!
配置步骤:
1、首先,我们打开需要展示到首页数据看板的自定义SQL统计表,点击右上角【编辑】,进入报表配置界面。
在这里可以看到,左侧新增了【自定义统计表】分类,开启了【设为看板可选组件】的自定义报表都会在这里显示。直接将要显示的组件拖动到中间的看板中,调整看板排列,点击保存,设置完成。

助华CRM系统内置了覆盖企业基础业务需求的报表、统计图,满足企业管理需要。

现在,这些自定义的SQL报表也能显示在系统首页的数据看板中了!用户登录首页,直观呈现系统用户最关心的数据,全方位满足企业业务需求,助力企业实现更高效、精准的业务管理和决策!
配置步骤:
1、首先,我们打开需要展示到首页数据看板的自定义SQL统计表,点击右上角【编辑】,进入报表配置界面。


在这里可以看到,左侧新增了【自定义统计表】分类,开启了【设为看板可选组件】的自定义报表都会在这里显示。直接将要显示的组件拖动到中间的看板中,调整看板排列,点击保存,设置完成。

