助华CRM消息中心优化+首页数据看板新增
发布时间:2024-12-26 09:24:35作者:销售手里的商机项目太多,没法一一关注跟进日期怎么办?
公海领取的客户,不知道什么时候会被回收怎么办?
不能第一时间知道售后维修工单的处理结果,没法及时同步客户怎么办?
您的担忧,助华CRM,都能为您解决!客户跟进、公海回收、审批结果、内部公告等内容,系统都能实现自动消息推送,提醒关注,防止遗忘。
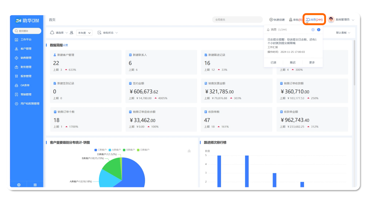
用户进入助华CRM首页可以看到右上角的,消息,鼠标悬停即可查看最新的提醒内容,点击下方消息详情还可快速穿透、或进行已读、推迟操作。方便用户及时处理消息提醒,快速响应。
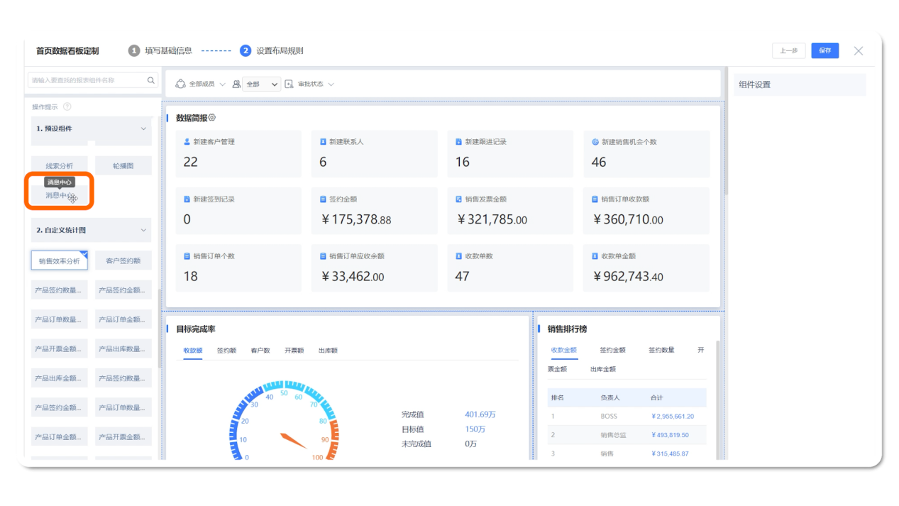
首页数据看板新增【消息中心】组件
本次更新后,我们进入首页数据看板的编辑界面,在预设组件中可以看到新增的消息中心组件,可按需求设置。
现在,我们点击消息图标,即可拉出消息中心详细界面。
销售主管在待审批消息中即可查看所有待审批单据,及时审批,销售人员也能在审批通知中查看提交单据的审批结果,即时的消息传递,加快业务推进效率。
也可以点击【日程管理】查看最新的日程提醒,避免遗忘重要的工作安排。
左侧的消息列表按【全部、已读、未读、我发送的】进行分类(系统默认显示未读)。在下方的搜索框,我们还支持按全部字段、提醒内容、相关模块、相关对象、提醒时间、发送人、状态等维度进行查找。
点击右上角的【分类设置】图标进入设置界面,可对现有分类进行编辑、复制、删除和调整排序。
或是新增企业政策更新提醒分类,让代理商可快速查看企业产品更新、价格调整、渠道政策变动等信息,保障信息传递。
另外,在消息中心界面的最下方也有一个新增分类按钮,方便用户快速新增。
首页数据看板显示消息中心,点进系统即可一览系统消息提醒,确保业务动态的有效传
1、达;
2、消息提醒分类查看更便捷,提升业务响应效率,支持按企业业务特点设置分类,满足企业高效管理需求
公海领取的客户,不知道什么时候会被回收怎么办?
不能第一时间知道售后维修工单的处理结果,没法及时同步客户怎么办?
您的担忧,助华CRM,都能为您解决!客户跟进、公海回收、审批结果、内部公告等内容,系统都能实现自动消息推送,提醒关注,防止遗忘。
用户进入助华CRM首页可以看到右上角的,消息,鼠标悬停即可查看最新的提醒内容,点击下方消息详情还可快速穿透、或进行已读、推迟操作。方便用户及时处理消息提醒,快速响应。

首页数据看板新增【消息中心】组件
本次更新后,我们进入首页数据看板的编辑界面,在预设组件中可以看到新增的消息中心组件,可按需求设置。


现在,我们点击消息图标,即可拉出消息中心详细界面。

销售主管在待审批消息中即可查看所有待审批单据,及时审批,销售人员也能在审批通知中查看提交单据的审批结果,即时的消息传递,加快业务推进效率。
也可以点击【日程管理】查看最新的日程提醒,避免遗忘重要的工作安排。
左侧的消息列表按【全部、已读、未读、我发送的】进行分类(系统默认显示未读)。在下方的搜索框,我们还支持按全部字段、提醒内容、相关模块、相关对象、提醒时间、发送人、状态等维度进行查找。

点击右上角的【分类设置】图标进入设置界面,可对现有分类进行编辑、复制、删除和调整排序。


或是新增企业政策更新提醒分类,让代理商可快速查看企业产品更新、价格调整、渠道政策变动等信息,保障信息传递。
另外,在消息中心界面的最下方也有一个新增分类按钮,方便用户快速新增。

首页数据看板显示消息中心,点进系统即可一览系统消息提醒,确保业务动态的有效传
1、达;
2、消息提醒分类查看更便捷,提升业务响应效率,支持按企业业务特点设置分类,满足企业高效管理需求
